📥 Resume
📋 Menu
📚 Blog
📜 About Me
🔧 My Projects
📞 Contact
Prisma Blogs
Exploring Prisma cloud | What is Prisma Cloud?
Exploring Prisma cloud | Onboarding Cloud account🛠️
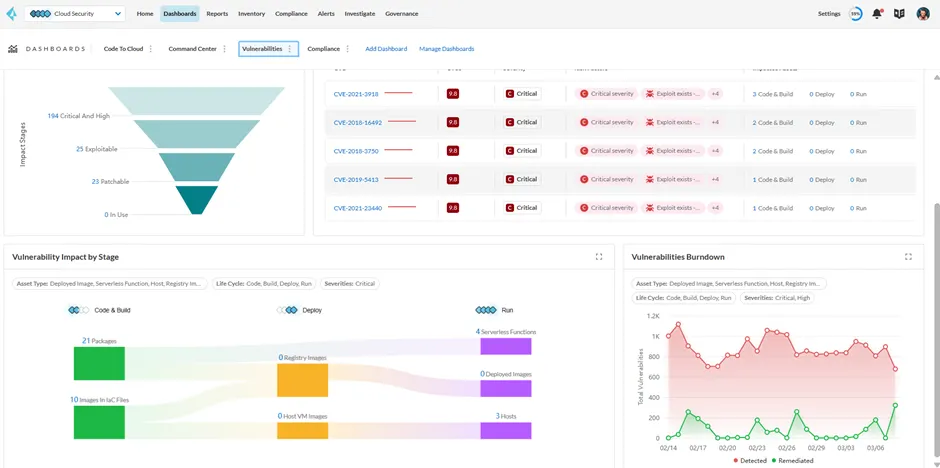
Exploring Prisma cloud | Dashboard walkthrough🤾♂️
Exploring Prisma Cloud | Asset Inventory🛠️
Exploring Prisma Cloud | Compliance 📝
Exploring Prisma Cloud | Alerts in CSPM🚨
Ending the exploration of Prisma Cloud CSPM with Governance 🔍